تحلیل آنچین یا On-Chain Analysis یکی از مهمترین روشهای تحلیل داده در بازار ارزهای دیجیتال است. این روش با بررسی دادههای واقعی ثبتشده در بلاکچین (Blockchain)، به معاملهگران و تحلیلگران کمک میکند تا رفتار کاربران، جریان سرمایه، و وضعیت کلی شبکه را درک کنند.
در واقع، تحلیل آنچین پلی است میان دادههای فنی بلاکچین و تصمیمگیری هوشمندانه در معاملات کریپتو.
تحلیل آنچین چیست؟
هر تراکنش، کیف پول و قرارداد هوشمند (smart contracts) در بلاک چین **بهصورت عمومی و دائمی ثبت میشود.** تحلیل آنچین یعنی استخراج و بررسی همین دادهها برای درک الگوهای رفتاری در بازار.
به کمک این دادهها میتوان فهمید:
- چه مقدار ارز در گردش است.
- چه کسانی (یا چه نوع نهادهایی) مالک توکن ها هستند.
- نهنگ ها چه زمانی خرید یا فروش میکنند.
- جریان ورود و خروج دارایی ها به صرافیها چطور است؟
چرا تحلیل آنچین مهم است؟
برخلاف تحلیل تکنیکال که تنها به نمودار قیمت و حجم معاملات نگاه میکند، تحلیل آنچین به واقعیتهای پشت پرده بازار می پردازد.
مثلاً در تحلیل آنچین بیت کوین، اگر بدانیم نهنگ ها در حال انتقال دارایی خود به صرافی هستند، میتوانیم پیش بینی کنیم که احتمالاً فشار فروش بیت کوین (BTC) افزایش می یابد.
مزایای اصلی تحلیل آنچین:
تحلیل on-chain مزیت های جالبی دارد و امکان ترید و معامله حرفه ای را فراهم میکند به صورت خلاصه مزایای تحلیل انچین عبارتند از:
- شفافیت بالا (همه داده ها در دسترس عموم هستند)
- کمک به تشخیص رفتار نهنگها و سرمایهگذاران بزرگ
- مکملی قوی برای تحلیل تکنیکال و فاندامنتال
آموزش تحلیل آنچین؛ روشهای اصلی تحلیل آنچین
هیچ روش ثابتی برای تحلیل آنچین وجود ندارد، بلکه رویکردهای متعددی برای بررسی منابع مختلف داده وجود دارد که میتواند به یک معامله گر در تصمیم گیری برای زمان و مکان انجام معامله کمک کند.
در ادامه، متداول ترین روشها را بررسی خواهیم کرد تا شما با انواع داده های ذخیره شده در بلاکچین ها آشنا شوید و یاد بگیرید که چگونه برای تحلیلگران مفید هستند.
۱. تحلیل داراییهای کیف پولها (Wallet Holdings)
در بلاک چین، موجودی و تراکنش هر کیف پول قابل مشاهده است.
از آنجایی که کیف پول ها می توانند توسط افراد، صندوق ها، صرافی ها و حتی دولت ها استفاده شوند، قابلیت مشاهده داراییهای فعلی و گذشته هر کیف پول به این معناست که ما می توانیم ببینیم هر یک از این افراد یا سازمانها چه مقدار از یک توکن را در حال حاضر و در گذشته در اختیار داشته اند.
کاربرد:
- بررسی تمرکز توکن در دست چند کیف پول خاص
- تشخیص رفتار هولدرهای بزرگ یا سرمایهگذاران نهادی
- ارزیابی سلامت پروژه و توزیع واقعی توکن
با در دست داشتن داده های آن چین کیف پول، میتوانید صحت اظهارات و ادعاهای مطرح شده در شبکه های اجتماعی یا اطلاعیه های عمومی را بررسی کنید.
برای مثال، آیا یک اینفلوئنسر خاص نسبت به یک پروژه خوشبین است یا فقط برای تبلیغات پول گرفته است؟
به همین ترتیب، آیا یک شرکت سرمایه گذاری خطر پذیر (Venture Capital) یک هولدر بلندمدت پروتکل است یا فقط در حال فروش توکنهای خود است؟ دادههای کیف پول به شما امکان می دهد تا بررسی های لازم را خودتان انجام دهید. صرفاً اعتماد نکنید، داراییهای واقعی آنها را تأیید کنید.
به عنوان مثال، در تصویر زیر میتوانید داراییهای بهروز کیف پولی که به احتمال زیاد متعلق به دونالد ترامپ (Donald Trump) است را ببینید:
۲. تحلیل تراکنشها (Transaction Analysis)
علاوه بر توکن های نگهداری شده توسط یک آدرس، بلاکچین ها جریان وجوه بین آدرس های مختلف را ثبت میکنند، به این معنی که جزئیات تراکنش های واقعی بین دو یا چند کیف پول را به صورت آنچین ذخیره میکنند.
هر تراکنش در بلاک چین یک «هش» (hash) منحصر به فرد دارد که داده های مربوط به آن تراکنش، از فرستنده تا گیرنده، برچسب زمانی و مقدار(های) ارسالی را ذخیره میکند. این یکی دیگر از پایه های اساسی تحلیل Onchain است: دیدن اینکه پول کجا و چه زمانی جابجا میشود.
تحلیل تراکنشها به تحلیلگران آنچین اجازه میدهد تا الگوهای خرید یا فروش را شناسایی کنند. از آنجایی که این دادهها به صورت لحظهای در بلاک چین منتشر میشوند، میتوان از وقوع یک تراکنش در همان لحظه مطلع شد. برخی از کاربردهای این قابلیت عبارتند از:
- ردیابی واریزها یا برداشتهای بزرگ به/از صرافیها.
- دریافت هشدار برای تراکنشهای بزرگ نهنگها (whale).
- شناسایی اولین سرمایهگذاران در یک توکن.
کل سابقه تراکنشهای گذشته به صورت آنچین نیز در دسترس است. این بار به یک مثال دیگر نگاه کنیم: شرکت سرمایهگذاری خطرپذیر Andreessen Horowitz (a16z).
شرکت a16z یکی از سرمایه گذاران برجسته در MakerDAO است و مقادیر زیادی از توکن MKR را در اختیار دارد.
در اینجا میتوانید برخی از بزرگترین تراکنش های اخیر آنها را ببینید که برخی گمان می کردند فروش MKR بوده است:
در اواخر ژوئیه ۲۰۲۳، a16z بیش از ۱۰ میلیون دلار از توکن های MKR خود را به صرافی کوینبیس (Coinbase) منتقل کرد. این حرکت با یک سقف محلی در قیمت MKR همزمان بود که در هفته بعد ۱۲.۵٪ کاهش یافت.
تحلیلگران آنچین که این جابجایی را از کیف پول های a16z زودتر مشاهده کردند، ممکن بود بتوانند با گرفتن یک موقعیت فروش (short) در برابر MKR سود کسب کنند.
۳. شناسایی هولدرهای بزرگ (Top Holders)
در بسیاری از پروژه ها، درصد زیادی از توکن ها در اختیار چند کیف پول خاص است.
تحلیل انچین کمک می کند تا این کیف پول ها را شناسایی کنیم و رفتار نهنگ ها را زیر نظر بگیریم.
مثال: در اینجا نمونه ای از کیف پولهای دارای بیشترین موجودی برای یک توکن خاص آورده شده است. در این مورد، ما از بیت کوین (Bitcoin) استفاده کرده ایم:
علاوه بر این، می توان بزرگترین هولدرهای یک توکن خاص را بر اساس نهاد لیست کرد تا بزرگترین دارندگان بیت کوین را بر اساس شخص/مؤسسه بررسی کنیم، نه بر اساس بزرگترین کیف پول فردی:
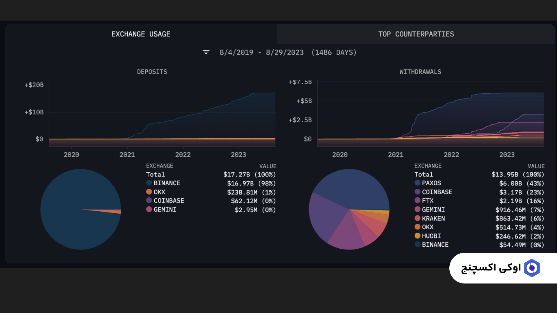
۴. تحلیل جریان ورود و خروج به صرافیها (Exchange Flows)
جریان صرافی به جابجایی وجوه بین کیف پول های متعلق به کاربران غیرصرافی و کیف پول های متعلق به صرافی ها اشاره دارد. تحلیل آنچین به ما امکان می دهد مقادیر خالص وجوهی که به یک صرافی خاص وارد یا از آن خارج میشود را مشاهده کنیم.
تحلیلگران معمولاً از این دادهها برای بررسی جریان های صرافی در بازه های زمانی طولانی تر یا برای توکن های خاص استفاده می کنند.
- افزایش ورود توکن ها به صرافی: احتمال افزایش فروش
- خروج توکن ها از صرافی: نشانه تمایل به نگهداری بلند مدت
این دادهها می توانند دید واضحی از احساسات بازار (Market Sentiment) ارائه دهند.
۵. ردیابی نهنگها (Whale Tracking)
نهنگ ها بازیگران بزرگ بازار هستند که با خرید یا فروش های سنگین میتوانند روند قیمت را تغییر دهند.
با ابزارهای تحلیلی آنچین میتوان حرکات آنها را دنبال کرد و از تغییرات احتمالی قیمت باخبر شد.
به عنوان مثال، هشدارهایی تنظیم می شود که در صورت انتقال مقادیر زیاد، معامله گر فوراً مطلع شود.
۶. تحلیل بین زنجیرهای (Cross-Chain Analysis)
کاربران بلاکچین دیگر محدود به استفاده از بیت کوین یا اتریوم (Ethereum) نیستند.
با وجود طیف وسیعی از بلاک چین های سازگار با ماشین مجازی اتریوم (EVM)، راهحلهای مقیاس پذیری لایه ۲ و بلاکچین های جایگزین لایه ۱، مشارکت کنندگان بازار گزینه های متنوعی برای استفاده و انتقال ارزش دارند.
پل ها (Bridges) به کاربران امکان می دهند توکنها را بین بلاکچین ها جابجا کنند.
با نظارت بر جابجایی توکن ها در داخل و بین این بلاکچینهای مختلف، تحلیلگران آنچین میتوانند تصویر کاملی از فعالیت بلاکچین یک کاربر خاص بسازند و در این فرآیند، نه تنها در مورد ترجیحات کاربر برای بلاکچین های مختلف، بلکه در مورد پروژه های نوظهور نیز اطلاعات کسب کنند.
نکات مهم در استفاده مؤثر از تحلیل آنچین
- همیشه دادههای آنچین را در کنار تحلیل تکنیکال بررسی کنید.
- رفتار نهنگها را رصد کنید، اما تصمیمات خود را فقط بر اساس آن نگیرید.
- مراقب داده های غیرواقعی یا تفسیر اشتباه از تراکنش ها باشید.
- از منابع معتبر و پلتفرم های دقیق استفاده کنید.
تفاوت تحلیل آنچین و تحلیل تکنیکال و فاندامنتال
به صورت خلاصه میتوانید تفاوت تحلیل آنچین و تکنیکال و همچنین تحلیل آنچین و فاندامنتال را در جدول مقایسه ای زیر مشاهده کنید:
| نوع تحلیل | ویژگیها | تفاوت با تحلیل آنچین |
| تحلیل تکنیکال | بررسی نمودارها، اندیکاتورها و الگوهای قیمتی | فاقد دادههای واقعی بلاک چین |
| تحلیل فاندامنتال | بررسی تیم پروژه، وایتپیپر و اقتصاد توکن | بیشتر بر جنبههای بیرونی پروژه تمرکز دارد |
| تحلیل آنچین | بررسی دادههای واقعی درون شبکه بلاک چین | اطلاعات دقیق از رفتار سرمایهگذاران و جریان سرمایه |
ابزارهای کاربردی برای تحلیل آنچین
گزینه های متعددی برای معامله گرانی که به دنبال شروع استفاده از تحلیل آنچین در فرآیند تحقیقات خود هستند وجود دارد. در زیر لیستی از برخی ابزارهای مفید و سایت تحلیل آنچین را گردآوری کرده ایم:
- آرکام (Arkham): برای درک افراد و سازمانهای پشت فعالیتهای بازار کریپتو ساخته شده است. میتوانید از مجموعه گسترده ویژگی های آن برای مشاهده پورتفولیوها، مصورسازی فعالیت ها و دریافت هشدارهای لحظه ای استفاده کنید.
- اتراسکن (Etherscan): یک مرورگر بلاکچین قدیمی و پرکاربرد است که لیست تراکنش ها را برای بررسی کاربران فراهم میکند.
- گلسنود (Glassnode): ابزاری قدرتمند برای مشاهده داده های کلان بازار از طریق نمودارها، داشبوردها و معیارهای پیشرفته.
- آیسی تولز (Icy Tools): ابزار تخصصی ردیابی و تحلیل NFT که به معاملهگران NFT کمک می کند تا معیارهای حیاتی این کلاس دارایی را درک کنند.
- توکن ترمینال (Token Terminal): ابزاری مفید برای کاربرانی که به دنبال معیارهای تجمیعی و تحلیل تصویر بزرگ بازار هستند.
جمع بندی
تحلیل آنچین یکی از ابزارهای قدرتمند دنیای کریپتو است که به شما کمک می کند تصمیمات آگاهانه تر و دقیق تری در معاملات خود بگیرید.
با بررسی دادههای بلاکچین، میتوانید روندهای پنهان بازار را ببینید، رفتار نهنگ ها را دنبال کنید و نقاط ورود و خروج بهینه تری انتخاب کنید.
اگر در بازار کریپتو تازه کار هستید، یادگیری تحلیل آنچین میتواند به شما برتری بزرگی نسبت به سایر معامله گران بدهد.
منبع: Arkham
هشدار: معاملات ارز دیجیتال با ریسک بالایی همراه است. عملکرد گذشته هیچ ضمانتی برای نتایج آینده ارائه نمی کند. صرافی ارز دیجیتال اوکی اکسچنج و تمامی ذینفعان آن، هیچگونه مسئولیتی در قبال نتایج معاملات و سرمایهگذاری شما ندارند.
تمام اطلاعات موجود در پلتفرم اوکی اکسچنج با دقت و به بهترین وجه ممکن تهیه شدهاند. با این حال، اوکی اکسچنج هیچ مسئولیتی در قبال خطاهای احتمالی، اطلاعات نادرست و یا عدم صحت دادههای بنیادی و فنی که از منابع خارجی استخراج شده اند، ندارد.
لطفاً تنها مبلغی را در معاملات ارز دیجیتال سرمایهگذاری کنید که از دست دادن آن تأثیری منفی بر شرایط مالی و زندگی شخصی شما نگذارد. شما مسئول درک و مدیریت کامل ریسکهای مربوط به معاملات ارز دیجیتال هستید.
اطلاعات، استراتژیها، روشها، و ابزارهای موجود در پلتفرم اوکی اکسچنج صرفاً برای اهداف آموزشی ارائه شدهاند و نباید به عنوان مشاوره مالی تلقی شوند. قبل از هر گونه معامله، تحقیقات خود را انجام دهید و با مشاور مالی متخصص مشورت کنید.















